-
抖音
-
视频号
-
微信
公众号
-
联系
我们 -

一、隐形的污染源头:高氮废水的诞生
高氮废水主要来自化肥生产、焦化、纺织印染、食品加工等行业,其氨氮浓度常超过500mg/L,甚至突破2000mg/L。这类废水呈现"三高"特性:高COD负荷(化学需氧量达数千至上万mg/L)、高生物毒性(含酚类、氰化物等抑制微生物活性)、高氮含量(氨氮、硝酸盐氮、有机氮共存)。

二、生态警报:高氮废水的致命威胁
● 水体富营养化:氮磷超标刺激藻类爆发,导致"水华"现象,破坏水生生态系统;
● 地下水污染:硝酸盐渗入地下水,转化为亚硝胺类致癌物,威胁饮用水安全;
● 处理成本激增:传统工艺对高浓度废水处理效率低,企业需承担高额治污费用。
三、技术攻坚战:高氮废水处理的核心挑战
● 碳氮比失衡:高氨氮浓度下,反硝化所需碳源不足,需额外投加甲醇或葡萄糖等碳源;
● 生物抑制效应:有毒物质导致微生物群落崩溃,系统恢复周期长达数周;
● 工艺稳定性差:冲击负荷易引发出水超标,尤其冬季低温时处理效率骤降30%以上。
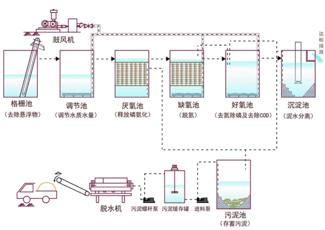
四、工艺解码:生物法的智慧协同 01 A²/O工艺:经典三阶式处理
● 厌氧段:聚磷菌释放磷,大分子有机物水解酸化;
● 缺氧段:反硝化菌以进水碳源还原硝酸盐;
● 好氧段:硝化菌氧化氨氮,聚磷菌过量吸磷。
● 优势:同步脱氮除磷,污泥产量低;
● 局限:抗冲击能力弱,高浓度废水需稀释运行。

02 SBBR工艺:序批式生物膜反应器
● 原理:通过间歇曝气创造交替厌氧/好氧环境,生物膜附着载体强化处理效能;
● 亮点:耐冲击负荷,HRT(水力停留时间)短至6-8小时,适合工业废水;
● 创新点:投加悬浮填料提升微生物量,总氮去除率可达85%。

五、效果调控:精准把控关键参数
● 温度:28-32℃为最佳区间,冬季需保温或采用耐低温菌种;
● pH值:硝化段控7.5-8.0,反硝化段控6.8-7.5;
● 溶解氧:好氧段>2mg/L,缺氧段<0.5mg/L;
● 回流比:内回流比200-300%提升反硝化效率。
六、应急方案:突发污染快速响应
● 化学沉淀:投加镁盐、磷酸盐形成鸟粪石沉淀;
● 吸附法:活性炭或沸石吸附氨氮,24小时去除率超70%;
● 膜分离:纳滤膜截留小分子有机物,保障出水稳定达标。
七、未来方向:突破传统桎梏
● 短程硝化反硝化:通过调控DO浓度实现亚硝酸盐直接反硝化,节省25%碳源;
● 厌氧氨氧化(ANAMMOX):以氨为电子供体,无需外加碳源,能耗降低60%;
● 智能优化:结合在线监测,动态调整运行参数。
下一篇: 淡林百科|总氮超标如何破解?